132
威特雅环境
电镀废水处理
电镀生产排出的废水或废液的处理。电镀工厂排出的废水和废液中含有大量金属离子如:铬、镐、镍,含氰, 含酸,含碱,一般常含有有机添加剂。
电镀废水的金属离子有的以简单的阳离子形式存在,有的则以酸根阴离于形式存在,有的以复杂的络合离子存在。电镀 废水处理常用中和沉淀法、中和混凝沉淀法、氧化法、还原法、钡盐法、铁氧体法等化学方法。化学法设备 简单,投资少,应用较广,但常留下污泥需要进一步处理。
Source of electroplating wastewater
电镀废水的来源
1.电镀前处理废水
前处理工艺主要包括抛光、抛光、滚压和喷砂,化学处理主要包括侵蚀、脱脂和除锈。电化学处理 包括电化学腐蚀和除油。
2.镀层漂洗废水
按常规来说,电镀作业中重金属的污染源主要是产生镀层漂洗水,而废水中电镀液的成分主要是络 合剂和金属盐。
3.后处理废水
在后处理过程中,容易产生大量含有铌、铜等重金属、碳酸钠、硫酸、磷酸等酸碱物质以及乙酸、 甘油等有机物的废水。
4.电镀废液
在电镀操作中,如退镀、电镀、钝化等,普通的镀液长期积累使用,容易产生大量的金属离子, 或者因为添加剂破坏了钝化层的质量。
威特雅环境
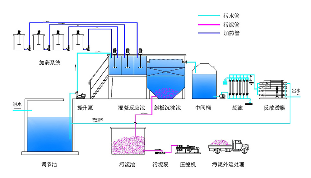
电镀废水处理系统
电镀废水处理零排放系统工艺流程
综合重金属废水→调理池→快混池→慢混池→斜管沉淀池→过滤→pH回调池→排放
TREATMENT OF ELECTROPLATING WASTEWATER
电镀废水处理
About Wteya
广东威特雅环境
公司优势
威特雅·环境始创于2007年,注册资金3000万,致力于膜材料研发定制与膜分离技术应用,是国家认定的高新技术企业。集研发、设计、系统集成、项目施工、运营维护 为一体的解决方案。
威特雅环境废水“零排放”技术,实现废水资源回收利用,减少环境污染。核心技术为膜分离技术、多效
过滤技术,主要针对工业废水、高浓度废水这类难降解的废水进行深度处理,同时实现了水资源合理的
循环利用。可根据不同客户的需求,整合优势技术和对工业水循环整体有效的管理,提升工
业各领域的液体"零排放"效率,为客户提供定制化解决方案。
Water reuse industry solutions
电镀废水零排放行业解决方案
钢铁行业废水处理
废水零排放处理解决方案
Iron and steel
煤化工废水处理
废水零排放处理解决方案
Coal chemical industry
高浓度废水处理
废水零排放处理解决方案
High concentration
汽车制造废水处理
废水零排放处理解决方案
Automobile manufacturing
印染污水废水处理
废水零排放处理解决方案
Printing and dyeing
液晶显示屏废水处理
废水零排放处理解决方案
LCD screen
纺织废水处理
废水零排放处理解决方案
The textile industry
生物发酵废水处理
废水零排放处理解决方案
Biological fermentation
电子行业废水处理
废水零排放处理解决方案
The electronics industry
化纤行业废水处理
废水零排放处理解决方案
Chemical fiber industry
安全生产许可证
safety production license
五星级售后服务认证
AFTER-SALES SERVICE CERTIFICATE
环保工程建筑资质
Environmental protection engineering construction qualification
2017年度广东省守合同重信用企业证书
ENTERPRISE CERTIFICATE OF ABIDING BY CONTRACT AND VALUING CREDIT
线路板有机废水回收系统专利认证
PATENT CERTIFICATION OF PCB ORGANIC WASTEWATER RECOVERY SYSTEM
高新技术企业证书
HIGH TECH ENTERPRISE CERTIFICATION
与众多优质客户建立长期合作关系
合作客户